Hi there!
I'm Mohammed Taher Ghazal
A Senior Front-End Developer, Content Creator, & a Freelancer.



Overview
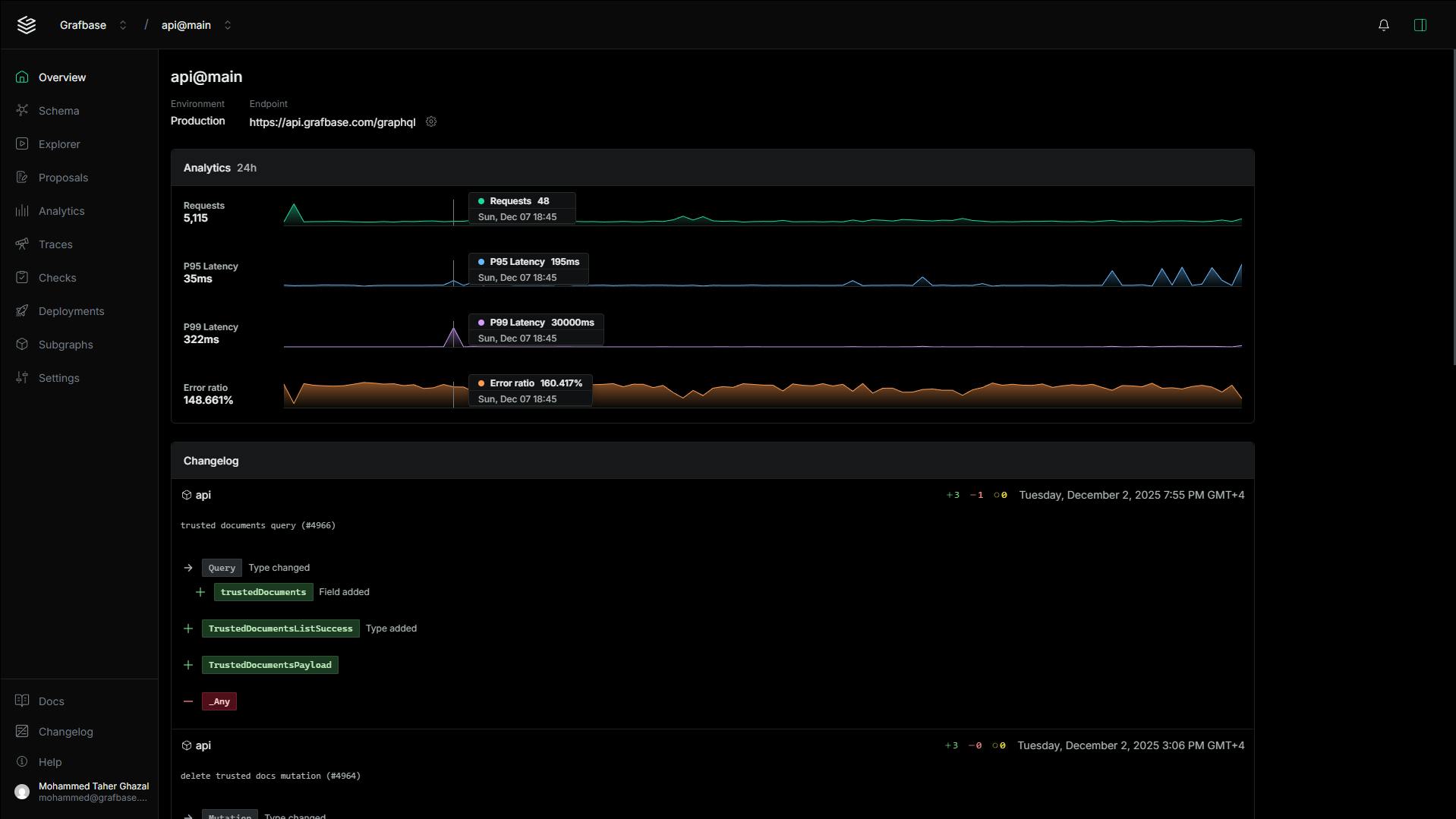
Built a self-hostable Enterprise SaaS dashboard for Grafbase GraphQL router management.
Contains various advanced features including: an IDE-like schema explorer, a graphql queries runner & debugger, detailed traces filtering, multiple analytics pages, an on-page AI assistant, Commands menu, ...etc.
Stack
A monorepo architecture using React, Tanstack router, Turporepo, Next.js, TypeScript, GraphQL (relay).



An online multiplayer cards game where each player aims to get rid of his cards.
Built using React, Typescript, Framer-Motion for animations, & Redux.

Goal: Build a community platform for makers working with lightning, bitcoin, or nostr technologies.
Client: Peak Shift
Role: Full stack development, managing other developers on the project, maintenance, & UX design.
Approach: Using React.js framework for the client app & Netlify serverless functions + PostgreSQL for the backend.
Learnings: This is one of the projects that I learned the most from. Primarily due to the fact that I've been working on it for more than 2 years, & we always experiment with bleeding-edge (literally) technologies & tools. So I get the chance to try very new interesting tools & techs.
Tom Houlé
Lead Systems Engineer (Rust) / Tech Lead / OSS (graphql-client,19M downloads, Prisma, etc.) / Product focused
I had a blast working with Mohammed at Grafbase, as the backend engineer who interfaced the most with the applications he was working on. I could make a long list of reasons why I recommend him on both the human and technical sides of things, and another long list of interactions where I learned from him or a better solution came out of working together with him on a problem, but just to mention a few highlights: - He is great at discussing and refining features he has to work on, and not taking requirements at face value. - On many occasions, he caught problems or extra requirements that weren't obvious from the design early, so they could be accounted for before going too far into implementation. - I've rarely worked with frontend engineers with his level of ownership and autonomy, and at the same time efficient proactive communication in the right ways, at the right time and in the right amount, with the right people. - I'm not a frontend expert, but I got a very good impression of his choice of technologies, striking a balance between adopting better, newer technologies and avoiding excessive churn and constant refactorings. Whenever I had to work on the repositories he worked on myself, the onboarding was smooth. - It's easier to notice problems than the absence of problems, so I should really mention that the applications he worked on were always snappy, responsive, just felt good to use and a lot less buggy than many others I've used. - It goes almost without saying since we were working on a GraphQL federation platform, but he has a deep expertise of GraphQL. If you have a chance to work with him, don't pass it up!
Johns Beharry
Founder / Principal Software Architect at Peak Shift Ltd.
There's nothing short of praises that I have for Mohammed. He is diligent with his work, pays attention to the smaller details, takes initiative, is curious about learning, shares his knowledge with others, takes time to explain his rationale to the internal team or external people who might need this information, the list goes on. Besides being involved in the typical product development process of our platform, Mohammed is involved in our research and development. Since we are working with very bleeding edge technologies, it can be difficult as often there may not be documentation to reference. That of course is a nightmare for any engineer but Mohammed finds solutions, and is curious to learn about the inner workings of things. His work @ bolt.fun is setting standards for our whole industry. I am most grateful to be working alongside him.
Jakob Norlin
Co-founder of Endform | Helping companies run their Playwright tests faster
I worked closely with Mohammed as a frontend engineering colleague at Grafbase. He's a real champ who picks things up really quickly, is curious to learn new things and is hungry to take on more challenges. I always felt comfortable that things he built would hold the highest quality standards. All in all Mohammed is a really talented software engineer. If you get the chance to work with him, take it!
Mohammed Babelly
Solutions Engineer at Codemagic
I've worked alongside Mohammed for close to three years now. To be honest, he's one of the best coworkers I've ever worked with, not for only his core job which is web development but many other things, like time and tasks management, his continuous passion for getting better in the field, and the ability to learn new stuff in a short term, we had once a collage artificial intelligence project and we're both beginners at that field, so with the help of an energetic person like Mohammed, we managed to finish the project with the expected results at the right time. My collaboration with Mohammed is not over yet, we're working now on a big personal project that needs only ambitious people to continue working on. This rare mix of productivity and ambition sets a great example for the rest of the team and explains why everyone loves working with Mohammed no matter what.
Feri Horvath
Product Designer @ Grafbase
Working with Mohammed over the past few years has always been easy and reliable. He consistently delivers high-quality work, thinks constructively about problems, and never hesitates to help when needed. I’ve always appreciated his calm, dependable approach and his attention to detail. Anyone would be lucky to have him on their team!
Ed Pratt
Senior Product Designer at Caplin Systems
Mohammed is a rock-star engineer and a fantastic colleague. His passion, energy, and professionalism enables him to produce high quality work on time, even being proactive in tackling blockers with innovative solutions. He was also able to research, understand, and integrate novel technologies such as WebLN, LNURL, and other Lightning specific packages. Mohammed’s work with BOLT🔩FUN could comfortably stand alongside that of other top engineers in the space. He is a much needed addition to any product team.